Telegram Лента
Посты из Telegram канала (публикуются с задержкой 24 часа)
👀 Aeonium-v1-BaseWeb-1B
👀 Aeonium-v1-BaseWeb-1B Завершено обучение первой языковой модели для русского языка с 1.6 млрд. параметров. - 32B токенов в датасете - 4096 контекстное окно - Llama в качестве основной архитектуры - 128k vocab HuggingFace @hikonon
Читать далееНедавно показали Streamlit – питоновская библиотека для разработки...
Недавно показали Streamlit – питоновская библиотека для разработки веб-приложений. В том числе для интерактивных визуализаций и мини-дэшей. Хороший дизайн и даже их дизайн система в открытом доступе! Примеры приложений: - prettymap - генератор твитов - showflake health Очень напоминает shiny 💫...
Читать далееФиксирую еще одну идею по реализации библиотеки легковесного мониторинга сервера
Фиксирую еще одну идею по реализации библиотеки легковесного мониторинга сервера
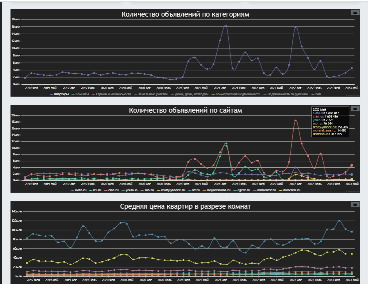
Читать далееСтатистика цен на недвижимость на основе всех объявлений недвижимости + в разрезе регионов
Статистика цен на недвижимость на основе всех объявлений недвижимости + в разрезе регионов Потыкать можно тут Будут лайки, доделаю до текущей даты
Читать далееПрактически 6 тысяч публичных обращений опубликовано
Практически 6 тысяч публичных обращений опубликовано https://t.me/cheb_problems Статистика обращений с января по март тут начиная с этого сообщения
Читать далееВ России впервые оштрафовали за воровство идеи для рилса. Блогер по теме недвижимости пожаловался в...
В России впервые оштрафовали за воровство идеи для рилса. Блогер по теме недвижимости пожаловался в суд на риелтора, который нагло украл его идею для видео. Суд принял решение оштрафовать плагиатора на 300 тысяч рублей. Теперь нужно будет придумывать свои идеи самостоятельно...
Читать далее







